
perfdog免费版
针对移动设备进行性能测试和分析的工具,帮助开发者快速定位和解决性能问题
版 本:4.3.200924
软件大小:148.98 MB
授权类型:国产
收费类型:免费
软件语言:简体中文
应用平台:WinAll
更新时间:2023-11-09
Perfdog是一款功能强大的电脑软件,帮助用户分析和优化计算机性能。无论是普通用户还是专业技术人员,都可以使用Perfdog来监测和评估系统的运行情况。它提供了全面的性能统计指标、实时图表和报告,帮助用户迅速发现并解决计算机运行过程中的瓶颈和问题。Perfdog还支持定制化设置,让用户根据自己的需求进行优化方案的制定和执行。与其他类似软件相比,Perfdog更加简单易用,无论是初学者还是经验丰富的用户都能够轻松掌握。无论你是想提升游戏性能,还是加快电脑响应速度,Perfdog都能为你提供专业的帮助和建议,让你的计算机始终保持最佳状态。
独特之处
1、比如:某电竞直播软件用到APP Extension扩展进程(扩展进程名LABroadcastUpload)。当然也可能用到系统XPC Server服务进程,如一般web浏览器会用到webkit
2、通过标签按钮给性能数据打标签,鼠标左键双击颜色区域可修改对应区域标签名
3、perfdog免费版支持Android/iOS移动平台,如手机、ipad、Watch、Android模拟器等。提供perfdog免费版软件Windows & Mac版本
4、点击加按钮,可以选择需要收集的性能参数,性能参数可以直观显示
5、满足高级用户更精准测试窗口帧率(游戏、小游戏、小程序、直播、视频类、web等所有应用都适用)
6、Android平台,一般大型APP,比如游戏有时候是多进程协作运行(微信小游戏,微视等APP及王者荣耀等游戏多子进程),可选择目标子进程进行针对性测试。默认是主进程。如图王者荣耀
功能特点
1. 性能参数控制Page:
点击”+ ”按钮,选择需要收集性能参数,控制性能参数显示page

2. 记录保存:

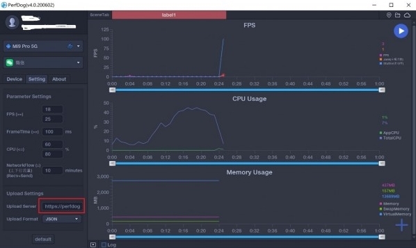
测试结束时,可自主选择两种方式保存处理(Upload/Save)性能数据:
1) 将性能数据同步上传perfdog免费版云端web看板

2) 本地导出Excel文件

3. 记录回放(方便回看分析):
打开要回放文件

回放结果如图:

4. 批注及标定(鼠标左键双击,批注。左键双击已生成的批注,取消。鼠标左键单击,标定):

5. 设定性能参数统计分析阈值、编辑统计参数分析及框选记录保存(对齐TDR标准):
可以通过鼠标框选/拖动查询时间周期内,统计数据等。同时可对框选数据进行保存。右边可以设定对应的性能参数统计分析阈值等。

6. 场景Label标签:
通过标签按钮给性能数据打标签,鼠标左键双击颜色区域可修改对应区域标签名
7. 屏幕记录:
注意:截屏记录开启,影响性能
8. 多进程测试。
iOS平台,APP多进程分为APP Extension和系统XPC Server。
比如:某电竞直播软件用到APP Extension扩展进程(扩展进程名LABroadcastUpload)。当然也可能用到系统XPC Server服务进程,如一般web浏览器会用到webkit。
Android平台,一般大型APP,比如游戏有时候是多进程协作运行(微信小游戏,微视等APP及王者荣耀等游戏多子进程),可选择目标子进程进行针对性测试。默认是主进程。如图王者荣耀
Android如何测试微信小游戏&小程序
iOS如何测试微信小游戏&小程序

微信小游戏、小程序测试等,如下是微信小游戏-浪漫玫瑰园

备注:子程序进程名高亮显示,表示当前子进程处于顶层。
9. FPS高阶(Android平台):
满足高级用户更精准测试窗口帧率(游戏、小游戏、小程序、直播、视频类、web等所有应用都适用)。
10. Log日志:
采集系统日志信息。

11. 停止服务:
无需拔手机,StopProfilling即可停止采集信息。
12. 自定义数据文件服务器地址,构建自己web云:
可修改数据文件服务器上传地址。Post上传http协议格式文件至自己服务器地址。

安装技巧
1.在下载perfdog免费版最新版的安装包

2.下载后,将压缩包解压到以此软件命名的文件夹内

3.打开文件夹,双击“exe”程序

4.perfdog免费版为绿色软件,无需安装即可使用

电脑下载地址
